Being able to edit an existing popup without having to start from scratch every time and track its performance is key to tweaking your marketing game. The Popup section of your Chariow dashboard was made to give you total control over the look, content, and behavior of your popups.
From the popup list
On the Popups page, you get a snapshot of everything you’ve made. You can see their status (published or not), and you’ve got a bunch of actions available:

Create a new popup (1): The Create popup button up top on the right lets you kick off a fresh automation.
Go to settings and analytics (2): The settings icon (2) takes you to a page where you can manage setup, edit, and check how your popup’s doing.
Duplicate (3): You can duplicate a popup (3) to tweak another one easily without starting over.
Delete (4): The trashcan icon (4) lets you remove a popup you don’t need anymore.
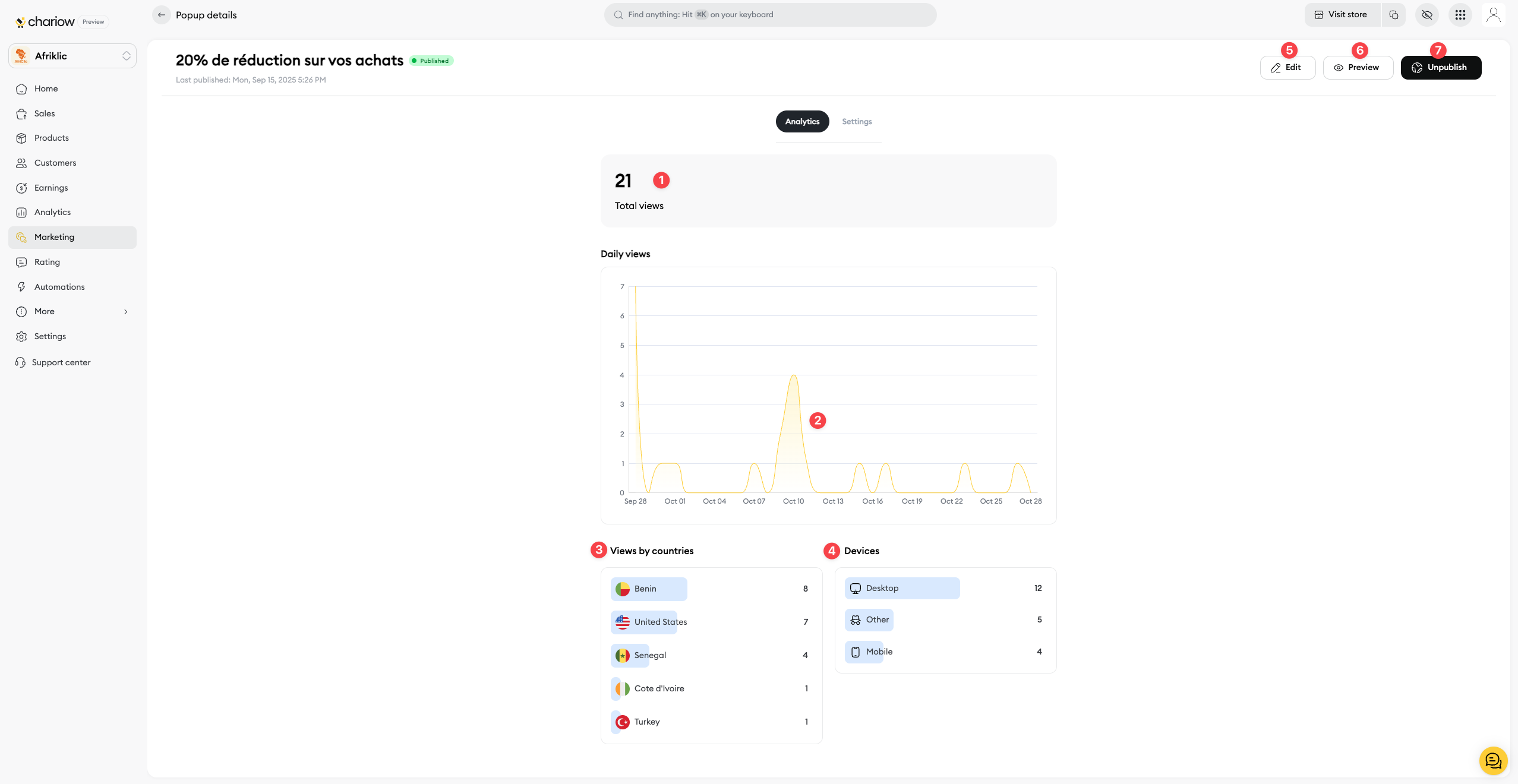
Track performance
To access your popup's performance data, click on the Analytics tab on the management page.

Total views (1): This number tells you how many times your popup has been seen since it went live. It's your key indicator to measure your campaign's reach.
Daily views (2): The daily views graph helps you spot which days your popup got the most views. Check out the trends to understand your visitors' behavior.
Views by country (3): This section shows you where your visitors are coming from. If you have a targeted offer, make sure the popup's getting shown in the right places.
Devices (4): This data shows if your visitors are checking out your shop from a computer or a mobile. Use this info to tweak your popup's design for each device type.
Management actions
On your popup management page, you'll find buttons in the top right to manage it in detail:
Edit (5) : Go to the editor to change your popup’s design, content, and layout.
Preview (6) : See what your popup looks like right on your online store before you publish it.
Unpublish (7) : Turn off the popup so it doesn’t show on your shop, but keep its settings saved.
Need help? Contact our support via chat or at [email protected]

