
Avoir la possibilité de modifier un popup existant sans avoir à repartir de zéro à chaque fois et de suivre ses performances est essentiel pour optimiser votre stratégie marketing. La section Popup de votre tableau de bord Chariow a été conçue pour vous donner un contrôle total sur l'apparence, le contenu et le comportement de vos popups.
Depuis la page Popups, vous avez un aperçu de toutes vos créations. Vous pouvez voir leur statut (publié ou non), et vous avez plusieurs actions à votre disposition :

Créer un nouveau popup (1) : Le bouton Créer un popup en haut à droite vous permet de démarrer une nouvelle automatisation.
Accéder aux paramètres et analytiques (2) : L'icône des paramètres (2) vous mène à une page où vous pouvez gérer la configuration, modifier et consulter les performances de votre popup.
Dupliquer (3) : Vous pouvez dupliquer un popup (3) pour le modifier facilement sans repartir de zéro.
Supprimer (4) : L'icône de la corbeille (4) vous permet de supprimer un popup dont vous n'avez plus besoin.
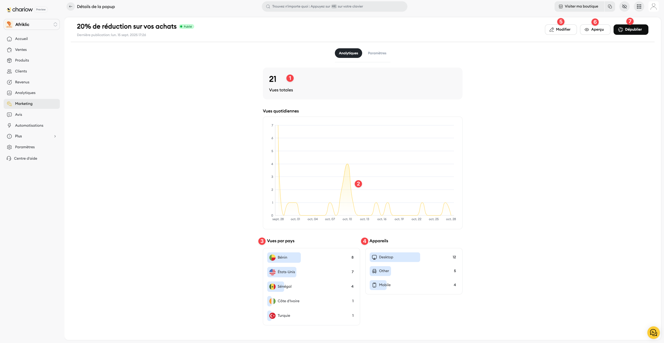
Pour accéder aux données de performance de votre popup, cliquez sur l'onglet Analytiques sur la page de gestion.

Vues totales (1) : Ce chiffre vous donne le nombre total de fois où votre popup a été vu depuis sa publication. C'est votre indicateur clé pour mesurer la portée de votre campagne.
Vues quotidiennes (2) : Le graphique des vues quotidiennes vous aide à identifier les jours où votre popup a généré le plus de vues. Analysez les tendances pour comprendre le comportement de vos visiteurs.
Vues par pays (3) : Cette section vous montre d'où viennent vos visiteurs. Si vous avez une offre ciblée, vérifiez que le popup s'affiche dans les bonnes régions.
Appareils (4) : Ces données vous montrent si vos visiteurs consultent votre boutique depuis un ordinateur ou un mobile. Utilisez cette information pour optimiser le design de votre popup pour chaque type d'appareil.
Sur la page de gestion de votre popup, vous trouverez en haut à droite des boutons pour le gérer en détail :
Modifier (5) : Accédez à l'éditeur pour changer le design, le contenu et la mise en page de votre popup.
Aperçu (6) : Prévisualisez l'apparence de votre popup directement sur votre boutique en ligne avant de le publier.
Dépublier (7) : Désactivez le popup pour qu'il ne s'affiche plus sur votre boutique, tout en gardant sa configuration.
Besoin d'aide ? Contactez notre support via le chat ou à [email protected]